Microsoft Dynamics 365 Contact Centre is standalone contact center as a service (CCaaS) solution. Microsoft Dynamics 365 Contact Centre does not require use of the Microsoft Dynamics 365 CRM. It also works with with other CRM platforms like Salesforce or custom-built CRMs.
Connect with policyholders and customers inquiring about insurance products via different channels, including voice, SMS, chat, email, and social media platforms. Provide agents with a single, consolidated view of policyholder interactions across channels, empowering them to deliver personalized support

Empower policyholders with self-service options via conversational chatbots integrated into Dynamics 365 for Insurance. Offer seamless voice and webchat interactions that allow customers to resolve common inquiries, manage claims, and access policy information without the need for agent intervention.

Streamline policyholder inquiries and optimize call management with built-in IVR capabilities. Leverage features such as call queues, intelligent routing, and voicemail options to ensure efficient handling of policyholder needs, from claim status updates to policy details.

Enable automated routing to connect policyholders with the most qualified agents for claims assistance and policy renewals. Ensure calls and chats are directed based on expertise, facilitating quick and effective support. By matching customer inquiries with the right specialists, reduce resolution times and enhance the overall service experience for policyholders.

Harness the power of generative AI to transform customer interactions in the insurance industry. Enhance agent efficiency by suggesting relevant responses, summarizing conversations, and delivering essential predictive analytics tailored to insurance needs. By providing insights into policyholder behavior and preferences, CoPilot empowers agents to offer personalized support, ultimately improving customer satisfaction and driving better outcomes for claims and policy management.

Access a comprehensive knowledge base featuring automated recommendations that empower agents to provide accurate and timely information to policyholders. This resource ensures agents have instant access to critical details about policies, claims processes, and customer inquiries.

Automatically and manually record calls and access full voice-to-text transcription for detailed record-keeping.

Receive real-time alerts on sentiment issues across voice and chat channels, providing early warnings about potential customer dissatisfaction.

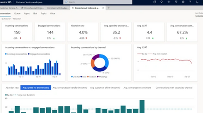
Out-of-the-box dashboards in Dynamics 365 Contact Centre provide both real-time and historical analysis, offering comprehensive insights into customer interactions and performance metrics tailored for the insurance industry. Track key performance indicators such as claim resolution times, policy inquiry response rates, and customer satisfaction scores. Identify trends and areas for improvement, allowing for data-driven decisions that enhance operational efficiency and elevate the overall customer experience in claims and policy management.

Copyright © 2026 Unify Dots - All Rights Reserved.
We use cookies to analyze website traffic and optimize your website experience. By accepting our use of cookies, your data will be aggregated with all other user data.